






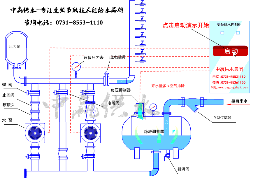
無負壓無吸程供水設備泵房內示意圖

中贏無負壓無吸程供水設備特點

中贏無負壓無吸程供水設備原理圖

中贏無負壓無吸程供水設備現場圖片













無負壓無吸程供水設備工作原理圖

長沙中贏供水設備有限公司
聯系人:曾經理
手 機:183-9097-2823
聯系人:周經理
手 機:183-9097-2823
電 話:0731-85531110/85261150
傳 真:0731-85531110
Q Q:1919400578
郵 件:1919400578@qq.com
地 址:長沙市香樟路255號云集大廈1302-05號







無負壓無吸程供水設備泵房內示意圖

中贏無負壓無吸程供水設備特點

中贏無負壓無吸程供水設備原理圖

中贏無負壓無吸程供水設備現場圖片













無負壓無吸程供水設備工作原理圖

共有5條評論
揚程120米,每小時供水20立方米,價格多少
成套設備報給你
求購一套管道增壓系統,用于對現有的消防系統管道( 8Kg) 加壓到12Kg ,y應用于40M 高的消防水炮系統. 要求:系統流量200m3/H,終端壓力12kg
好的
我們醫院每天大約用500噸水,可以用無負壓供水設備嗎?
每小時小于90噸,進水壓力大于0.2MPA,可以采用無負壓供水設備的
4kw揚程27米流量30t一用一備,無負壓給水設備一套變頻器用ABB主要設備價格
詳情電聯
設備智能化程度比較好,管理起來方便!
有眼光